유비케어, 의약품 매출변동 원인 분석 솔루션 출시

의약품 매출 및 점유율 변동 원인 분석 가능

장봄이 기자 (bom2@medipana.com)2024-06-26 09:06

디지털 헬스케어 솔루션 대표기업 유비케어는 자사의 의약품 매출 변동 원인 분석 솔루션 'UBIST Analytics'가 경쟁 제품의 매출과 점유율의 변동 원인을 분석할 수 있는 '실적분석' 서비스를 선보였다고 26일 밝혔다.

UBIST Analytics는 전문의약품, 성분, 브랜드, 약품 등 원외처방 의약품의 통계 결과값에 대해 심층 데이터 분석을 제공하는 서비스로 지난해 2월 국내 처음 출시됐다.

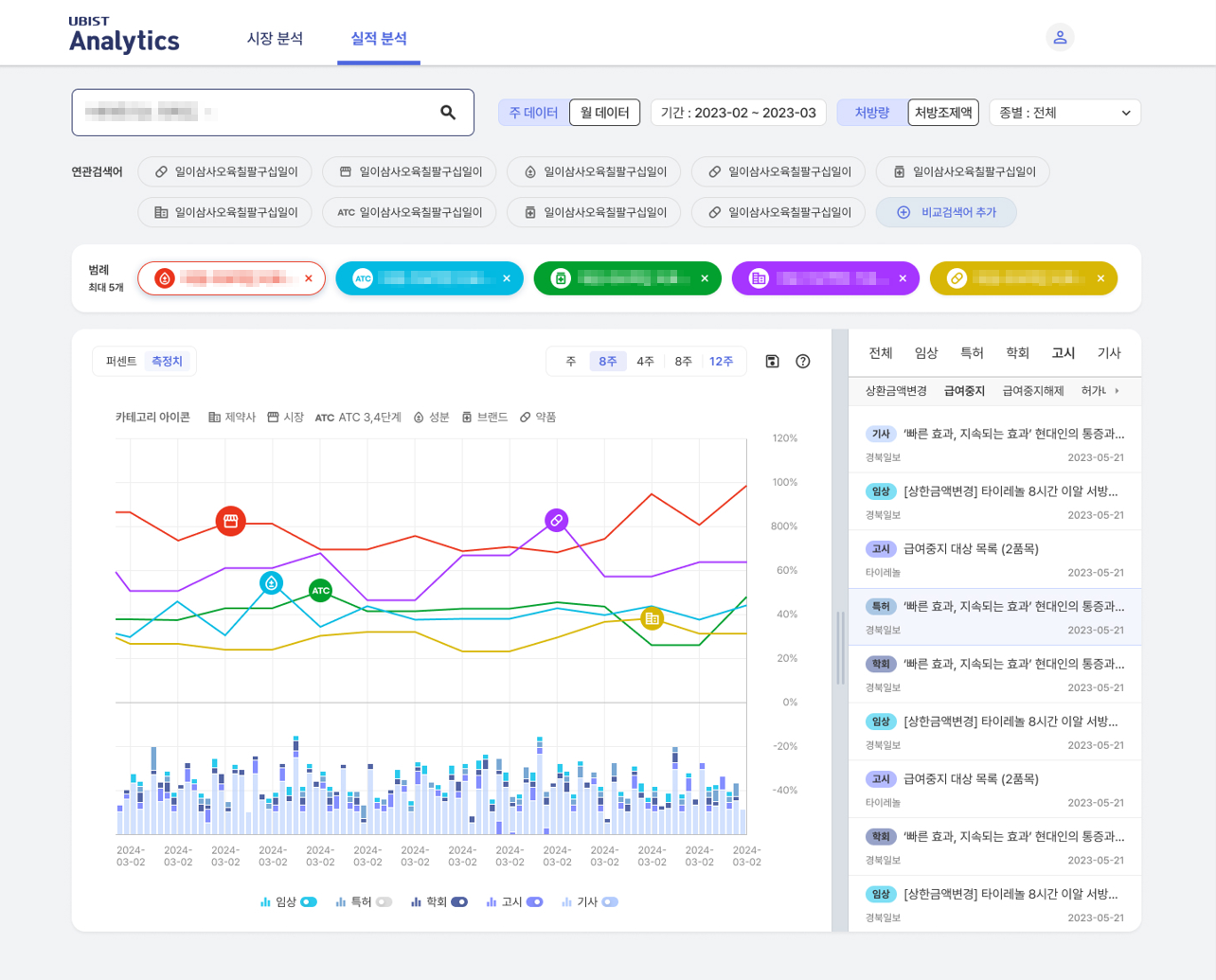
이번에 새롭게 선보인 '실적분석' 서비스는 의약품 매출 데이터를 기준으로 시장 내 경쟁 제품 간 점유율과 그 변동 원인 분석을 통해 시장의 흐름을 살펴볼 수 있는 서비스이다.

세부적으로는 제약사, 시장, 의약품 분류 코드(ATC), 성분, 브랜드, 약품 등 각기 다른 레벨의 데이터를 비교 분석할 수 있다. 또한, 매출이 발생하는 시점별로 기사, 특허, 고시, 임상, 학회 등 시장 이슈를 매칭해 제약사의 마케팅 활동을 한눈에 분석 가능한 UX/UI를 제공한다. 이를 통해 경쟁 시장의 규모 변화와 경쟁 제품 간 점유율 변화, 점유율 변동 원인까지 한눈에 조망 가능하다.

이와 더불어 급여 외 비급여 의약품에 대한 매출 실적뿐만 아니라 매출 확인이 어려운 항암제 및 백신 등 원내 처방 의약품에 대한 마케팅 활동 데이터까지 확인할 수 있다. 실질적으로 전체 의약품에 대한 마케팅 활동 및 시장 동향을 분석할 수 있게 됐다.

이상경 유비케어 대표이사는 "실적분석 서비스를 사용한다면 제약 시장의 점유율 변화를 종합적으로 파악해 마케팅 전략을 세우는 데 도움이 될 것이고 나아가 의약품 개발에도 활용할 수 있을 것"이라고 말했다.

관련기사보기

유비케어, 원내처방약 분석 솔루션 '질환분석' 서비스 신규 론칭

유비케어, 원내처방약 분석 솔루션 '질환분석' 서비스 신규 론칭

디지털 헬스케어 솔루션 대표기업 유비케어(대표 이상경)는 자사의 원내 처방 의약품 분석 솔루션 'UBIST Clinic(유비스트 클리닉)'에서 진단 질환과 처방 의약품을 분석할 수 있는 '질환분석' 서비스를 새로 선보였다고 11일 밝혔다. 'UBIST Clinic'은 지난해 6월 국내 처음 출시한 솔루션으로 의원에서 원내 처방을 받은 의약품의 실적을 분석할 수 있다. 기존에는 9개의 백신 주사제만 분석할 수 있었으나 이번에 새롭게 선보이는 '질환분석' 서비스로 의사가 직접 처방한 기록을 기반으로 모든 진단 상병(질환)과 처방 의약품

유비케어, '의사랑 실손 간편 서류발급' 청구 서비스 출시

유비케어, '의사랑 실손 간편 서류발급' 청구 서비스 출시

디지털 헬스케어 솔루션 대표기업 유비케어는 서류 없이 간편하게 실손보험을 청구할 수 있는 '의사랑 실손 간편 서류발급' 서비스를 선보였다고 3일 밝혔다. 의사랑 실손 간편 서류발급은 보험금 청구 과정에서 우편이나 팩스로 보험사에 서류를 제출하기 위해 필요한 서류 출력을 줄여주는 페이퍼리스(Paperless) 서비스다. 유비케어는 자사의 대표 EMR 솔루션인 '의사랑'과 지앤넷의 '실손보험빠른청구' 기능을 탑재한 '메디홈'을 연계했다. 메디홈은 하이웹넷의 실손보험 간편청구 플랫폼이다. '의사랑' 고객은 간편하게 서비스 이용 동의 후,

유비케어, 의료기관수 패턴 분석 콘텐츠 신규 론칭

유비케어, 의료기관수 패턴 분석 콘텐츠 신규 론칭

디지털 헬스케어 솔루션 대표기업 유비케어(대표 이상경)가 의약품 처방 기관 분석 솔루션인 'UBIST Hospital & Clinic Dynamics'(이하 UBIST HCD)에서 기관수 패턴을 분석할 수 있는 콘텐츠 2종을 출시했다고 20일 밝혔다. 'UBIST HCD'는 제약사를 대상으로 의약품 처방 기관수 데이터를 제공하는 솔루션으로 올해 1월 국내 처음 출시 됐다. 이번에 새롭게 선보이는 콘텐츠 2종은 처방 의약품을 변경하는 의료기관 수를 분석할 수 있는 'Switching'과 경쟁 의약품을 동시에 취급하는 기관수를

이런 기사
어때요?

실시간
빠른뉴스

당신이
읽은분야
주요기사

독자의견

작성자 비밀번호

0/200

메디파나 클릭 기사

독자들이 남긴 뉴스 댓글

포토